Written by
seonest
At
Tue Nov 29 2022
동적으로 Image 만들기, edge-function을 곁드린
최근 Vercel에서 satori라는 HTML,CSS to SVGs Converter를 공개했습니다. 어떻게 동작하는지, 그리고 이를 이용해 어떻게 Dynamic OG Image Generator를 새롭게 만들었는지 확인해보고 직접 사용해보았습니다.
Vercel은 4년 전에 Serverless 환경에서 Open Graph Image를 동적으로 생성할 수 있는 dynamic og-image generator를 공개했습니다. 그리고 얼마전 10월 HTML and CSS to SVG(or PNG 등) convert할 수 있는 tool인 satori와 함께 새로운 dynamic og-image generator인 @vercel/og를 공개했습니다.
Vercel은 기존 og-image generator를 대신할 @vercel/og을 왜 새롭게 만들었을까요? 그리고 @vercel/og의 코어엔진인 satori은 어떤 특징을 가지고 있을까요? 그리고 이를 통해 어떤 좋은 점이 있을까요?
들어가면서
트위터의 트윗 중 카드가 있는 트윗의 참여가 40%가 더 높다고 합니다.
이를 위해 정적 소셜 이미지를 만들고 공유하는 것은 어렵진 않습니다. 그러나 즉시 계산되고 실시간으로 생성해야 하는 동적 이미지를 처리하는 것에는 한계가 있었습니다.
그래서 Vercel은 4년 전 동적으로 이미지를 생성할 수 있는 Open Graph Image Generator를 릴리즈했습니다.
기존 Open Graph Image Generator
Vercel은 4년전에 Serverless Function 에서 HTML Page를 만들어 스크릿샷을 찍는 방식으로, 동적으로 open graph 이미지를 생성하여 개발자들이 사용할 수 있도록 og-image.vercel.app을 발표했습니다. 이 og-image generator는 puppeteer를 사용하여 HTML/CSS를 동적으로 Image를 생성했습니다. 이후 수많은 개발자들은 자신들의 소셜 이미지들을 만들기 위해 사용해왔습니다. 그러나 기능적으로 잘 동작했지만 이 접근법은 몇 가지 단점들이 존재했습니다:
- 어렵다: 이 솔루션은 Serverless Function 에서 크로미움을 실행해야만 합니다. Puppeteer를 통해 HTML을 생성하고 스크린샷을 찍어야 합니다. 이러한 도구를 설정하는 것이 어려웠고 에러가 나는 경우가 많았습니다.
- 느리다: 크로미움은 Serverless Function에 맞추기 위해 압축을 하는데 cold boot 시에 압축을 해제해야 합니다. 이는 매우 느립니다(대략 4초 정도 걸립니다). 그 결과 카드 이미지가 느리게 생성되거나 깨질 수 있습니다.
- 비싸다: 스크린샷을 찍기 위해 전체 브라우저를 생성하는 것은 비효율적입니다. 이로 인해 함수가 커져 비용이 많이 들고 계산 낭비가 될 수 있습니다.
- 크다: 크로미움은 지난 4년 동안 계속 성장해왔습니다. 현재는 Serverless Function에 사용하기에는 너무 큽니다.

새로운 Open Graph Image Generator
최근 공개된 @vercel/og는 Edge Functions, WebAssembly, satori(HTML/CSS to SVGs converter)를 사용하여 기존 og-image generator보다 5배 더 빨라졌습니다.
기존 generator에 비해 @vercel/og는:
- 쉽다: 기존과 달리 headless 브라우저를 사용하지 않습니다. HTML와 CSS를 사용해 동적으로 SVGs를 만들어 이미지를 정의할 수 있습니다.
- 저렴하다: Vercel Edge Functions는 Serverless Function에서 크로미움이 동작하는 비용에 비해 160배 더 저렴합니다. 게다가, 생성된 이미지는 Edge에 저장될 수 있고 캐시가 가능합니다.
- 빠르다: 기존 크로미움 + Puppeteer(50MB)에 비해 100배 더 작아(500KB) 거의 실시간으로 functions을 시작할 수 있습니다. 그래서 이미지를 생성하는게 빠르고 Open Grpah Debugger 같은 툴이 항상 이미지를 인식할 수 있습니다.
vercel.com/docs 사이트에서 사용한 결과로 기존에 비해 P99 TTFB에서 5배 더 빨라졌고 (4.96s -> 0.99s) P90에서 5.3배 더 빨라졌습니다. (4s -> 0.75s) 코드 또한 애플리케이션 코드와 함께 배치되어 유지 관리와 업데이트가 더 쉬워졌습니다.

@vercel/og의 주요 기능들은 다음과 같습니다:
- 기본 CSS layout, styling, typogrphay를 지원합니다.
- 프레임워크 또는 프론트엔드 애플리케이션이 어떤 것이든 상관없이 사용할 수 있습니다.
- 구글 fonts와 다른 CDNs에서 fonts와 emoji subset 다운로드를 지원합니다.
Edge에서 동적 소셜 이미지
@vercel/og는 HTML과 CSS를 이미지로 변환합니다.
코어 엔진인 satori는 최신 브라우저, Node.js, Web Workers에서 사용될 수 있습니다. satori 위에 만들어진 @vercel/og는 WebAssembly를 통해 소셜 카드 이미지를 쉽게 Edge 환경에서 사용할 수 있습니다.
React component 추상화를 활용하여 소셜 카드를 나머지 프론트엔드 코드베이스와 함께 배치할 수 있습니다.
// pages/api/og.jsx
import { ImageResponse } from "@vercel/og"
export const config = {
runtime: "experimental-edge",
}
export default function () {
return new ImageResponse(
<div
style={{
display: "flex",
fontSize: 128,
background: "white",
width: "100%",
height: "100%",
}}
>
Hello, World!
</div>
)
}@vercel/og는 이미지가 생성된 이후에 올바른 Cache-Control 헤더를 자동으로 추가하여 Edge에서 캐시되도록 합니다.
'content-type': 'image/png'
'cache-control': 'public, immutable, no-transform, max-age=31536000'직접 headers를 설정할 수도 있습니다. 더 자세한 내용은 여기를 참고하세요.
tailwindcss 지원
experimental
@vercel/og는 tw prop을 통해 tailwindcss를 지원합니다.
<div tw="flex h-full items-center bg-white justify-center">
<div tw="bg-gray-50 flex">
<div tw="flex flex-col md:flex-row w-full py-12 px-4 md:items-center justify-between p-8">
<h2 tw="flex flex-col text-3xl sm:text-4xl font-bold tracking-tight text-gray-900 text-left">
<span>Ready to dive in?</span>
<span tw="text-indigo-600">Start your free trial today.</span>
</h2>
<div tw="mt-8 flex md:mt-0">
<div tw="flex rounded-md shadow">
<a
href="#"
tw="flex items-center justify-center rounded-md border border-transparent bg-indigo-600 px-5 py-3 text-base font-medium text-white"
>
Get started
</a>
</div>
<div tw="ml-3 flex rounded-md shadow">
<a
href="#"
tw="flex items-center justify-center rounded-md border border-transparent bg-white px-5 py-3 text-base font-medium text-indigo-600"
>
Learn more
</a>
</div>
</div>
</div>
</div>
</div>
더 많은 예시는 og-playground와 공식문서 확인할 수 있습니다.
지원되는 CSS Property
@vercel/og의 코어엔진인 satori는 React Native와 동일한 layout engine을 사용합니다.
Note
React Native를 사용해보신 분은 아시겠지만 CSS와 약간 다른 점이 있습니다. 가령 display의 기본값이
block이 아니라 flex라던지 말이죠. 그러나 완전히 React Native와 같은 것도 아닙니다. 예를 들어
display: flex를 사용하면 React Native는 기본값이 flex-direction: column이지만 satori는
flex-direction: row 입니다.
더 자세한 CSS Property는 여기서 확인하세요.
개인 프로젝트에 적용하기
satori와 @vercel/og, edge-runtime(functions)를 사용하여 간단한 프로젝트를 만들어보았습니다.
사용해본 경험은 다음과 같습니다:
- 문서가 잘 되어 있어서 따라가기 쉬웠습니다. satori 문서가 잘 되어 있어서 @vercel/og 또한 satori 문서만 보고 사용해도 큰 무리 없었습니다.
- 이메일 템플릿을 만드는 느낌과 비슷한 경험을 했습니다.
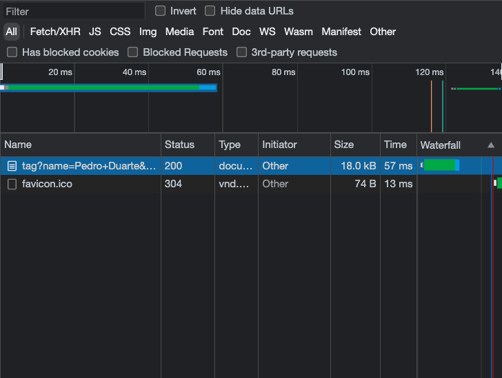
- 위 블로그 글에도 작성되어 있듯이 첫 번째 요청은 P99, P90 수준과 비슷하게 (0.8s) 나왔습니다.
- 두 번째 요청부터는 edge에 캐싱되어 50ms 수준으로 응답이 오는 것을 확인했습니다.
- 자동으로 사용자와 가장 가까운 edge에서 응답하는데 x-vercel-id(icn1::...)로 확인해보았을 때 저의 경우 edge location은 인천으로 확인됩니다.
twprop을 이용한 tailwindcss가 experimental이라곤 하지만 제가 사용해보았을 때 큰 문제는 없었습니다.




코드는 https://github.com/JHSeo-git/own-your-tag 확인할 수 있고, 테스트는 https://own-your-tag.vercel.app/ 여기서 해보실 수 있습니다.
Note
어떤 이유인지는 모르겠는데 React Developer Tools 확장 프로그램이 문제가 되서 브라우저 CPU 부하를 일으킬 수 있습니다. 이 부분은 확인을 더 해봐야 될 것 같습니다. 크롬의 경우 브라우저 작업 관리자를 켜서 CPU가 70이상을 잡아먹고 있는 서비스워커(..../background.js )를 찾아 강제 종료를 하거나 React Developer Tools을 삭제(비활성화)하고 다시 시도해보시면 될 것 같습니다.
마치며
next.js 13버전이 공개되고 satori가 함께 공개되었을 때 한 번 써봐야지 생각만 하고 있다가 이번에 사용해보게 되었습니다. 문서도 깔끔하게 잘 되어있고 사용하기도 편했습니다. 같이 공개된 블로그 글도 읽는 재미도 있었구요.
그리고 edge runtime(function)에 대해서 한 번 더 생각해보게 되었습니다. 점점 프론트엔드 진영에 edge 서비스에 대한 관심이 높아지고 있는데 그 이유에 대해서 조금은 더 알게 되었습니다.
결국 사용자와 물리적으로 가장 가까운 서버에서 서비스를 제공하는 것이 좋다라는 것이고, 무엇보다 빠르고 가볍게 서비스를 제공하는 것이 가능하다는 점이 큰 장점이라고 생각합니다. @vercel/og와 satori, vercel edge runtime을 사용해보며 조금은 느껴진 것 같습니다.
다음에는 edge에 대해서 좀 더 알아보려고 합니다.